Pktvisor – Công cụ giám sát mạng mã nguồn mở

Chia sẻ

pktvisor là một công cụ gọn nhẹ, mã nguồn mở để giám sát việc sử dụng mạng theo thời gian thực, Bạn có thể xem và tải công cụ này trên GitHub
Trong năm 2020, tầm quan trọng của ứng dụng và các dịch vụ kỹ thuật số ngày càng dược nhấn mạnh. Khả năng kết nối là một vấn đề bắt buộc để đảm bảo sự kết nối giữa con người và thúc đẩy việc kinh doanh của doanh nghiệp của bạn. Việc giám sát các thông số về lưu lượng mạng, đặc biệt là trong môi trường có nhiều rủi ro về bảo mật và tấn công như hiện nay là một vấn đề quan trọng trong việc đảm bảo sự ổn định và hiệu năng của hệ thống
NS1 tạo ra pktvisor để giải quyết nhu cầu của bạn. Bằng việc thu thập và tổng hợp các số liệu và tạo ra một bức tranh toàn cảnh về lưu lượng trong thời gian thực, đảm bảo tính trực quan và tự động hoá cao. Công cụ này cũng hoàn toàn mở mã nguồn để cộng đồng có thể giúp đỡ và cải thiện cho nó tốt hơn
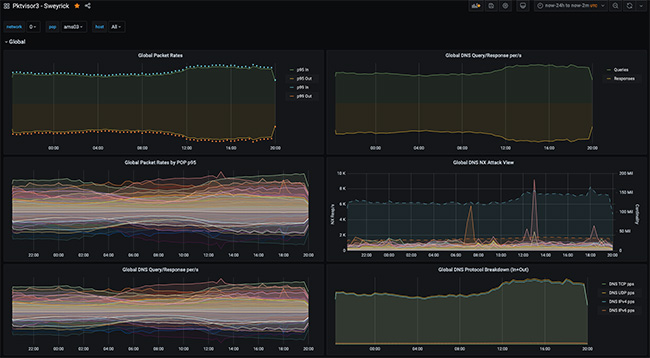
Pktvisor tổng hợp lưu lượng mạng theo thời gian thực và được biểu diễn thành biểu đồ trên cả CLI và UI. Đồng thời nó cũng thu thập số liệu qua HTTP phục vụ việc tự động hoá
Các thông số được thu thập bao gồm

  • Số lượng và tỉ lệ các gói tin, được phân tích theo đường vào/ra cũng như giao thức
  • Số lượng và tỉ lệ DNS, phân theo giao thức và mã code phản hồi
  • Cardinality: Nguồn và đích đến của các địa chỉ IP, DNS
  • Thời gian trao đổi DNS
  • TOP 10 các số liệu lớn nhất về IP và Ports. Bao gồm
  • DNS Qnames, Qtypes, Result Codes; slow DNS transactions, NX, SRVFAIL, REFUSED Qnames; GeoIP và ASN

Các số liệu mà pktvisor được cung cấp sẽ giúp đội ngũ quản trị mạng hiểu được sự hoạt động của mạng, phát hiện các cuộc tấn công và có các thông tin để chống lại chúng
Được cung cấp dưới dạng Docker contaniner, điều này giúp bạn dễ dàng cài đặt và nó cũng sử dụng ít tài nguyên mạng và bộ nhớ. Theo thiết kế của ứng dụng, số lượng data thu thập được chỉ là số lượng hosts được thu cập, không phải là số liệu về tỉ lệ traffics nên kể cả nếu hệ thống bạn bị DDoS cũng không ảnh hưởng hay làm sập hệ thống giám sát.

Chia sẻ

Để lại một bình luận

Email của bạn sẽ không được hiển thị công khai. Các trường bắt buộc được đánh dấu *